☞ This is the 15659th article published by Metal Processing (mw1950pub)

Editor’s Note
What is a sensor? It is a detection device that can sense the information being measured and convert that information into electrical signals or other required forms of output according to certain rules, to meet the requirements for information transmission, processing, storage, display, recording, and control.
What are the principles of different sensors?
1. Principle of Fabric Tension Measurement and Control

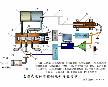
2. Linear Potentiometer Control of Cylinder Piston Stroke

3. Working Principle of Piezoresistive Sensor for Liquid Level Measurement

4. Structure and Measurement Circuit of MQN Type Gas Sensitive Resistor

5. Working Principle of Bubble Level

6. Diffused Silicon Pressure Sensor

7. Strain Accelerometer

8. Weighing Level Meter

9. Schematic Diagram of Electronic Belt Scale

10. Electronic Crane Scale

11. Principle of Load Sensor for Measuring Truck Scales

12. Structure and Measurement Circuit of TiO2 Oxygen Concentration Sensor

13. Potentiometer Type Sensor

14. Ceramic Humidity Sensor

15. Principle of Porous Alumina Humidity Capacitor

16. Basic Capacitive Sensor and Differential Capacitive Sensor

17. Working Principle of Variable Area Capacitive Sensor

18. Principle of Proximity Switch for Object Position Detection

19. Principle of Column Display Encoded Level Meter

20. Capacitive Pressure Sensor

21. Differential Pressure Level Meter a

22. Differential Pressure Level Meter b

23. Differential Pressure Level Meter c

24. Capacitive Level Meter Schematic

25. Capacitive Thickness Gauge

26. Capacitive Accelerometer

27. Capacitive Fuel Gauge Principle

28. Principle of Flow Measurement by Frequency Difference Method

29. Structure of Air-Conducting Ultrasonic Transmitter and Receiver

30. Two Types of Ultrasonic Applications

31. Structure of Ultrasonic Probe

32. Principle of Ultrasonic Thickness Measurement

33. Principle of Ultrasonic Density Measurement

34. Principle of Ultrasonic Level Measurement

35. Ultrasonic Anti-Theft Alarm

36. Longitudinal Wave Testing

37. Transverse Wave Testing

Recommended Videos Follow the Metal Processing video account for an industrial media with attitude
-End-☞ Article and images source: Dongfang Simulation COPYRIGHT public account ☞ Responsibility Editor: Xu Peipei Reviewer: Wu Xiaolan ☞ Media Cooperation: 010-88379790-801 ☞ The only submission website for Metal Processing Magazine: http://tougao.mw1950.cn/
Statement: If there are any copyright issues regarding the videos, images, or text used in this article, please inform us immediately, and we will confirm the copyright based on the proof you provide and pay remuneration according to national standards or delete the content immediately!
Statement: If there are any copyright issues regarding the videos, images, or text used in this article, please inform us immediately, and we will confirm the copyright based on the proof you provide and pay remuneration according to national standards or delete the content immediately!
